乐动网站

乐动网站-乐动(中国)一站式服务官方网站 乐动网站-乐动(中国)一站式服务官方网站 政策法规 产业市场 节能技术 能源信息 宏观环境 会议会展 活动图库 资料下载 焦点专题 智囊团 企业库
节能技术  中国节能产业网 >> 节能技术 >> 节能案例 >> 正文
低压工业锅炉高温冷凝水除铁技术
来源:中国节能产业网 时间:2015-5-28 14:29:43 用手机浏览

一、技术名称:低压工业锅炉高温冷凝水除铁技术

二、技术所属领域及适用范围:通用机械行业 低压工业蒸汽锅炉

三、与该技术相关的能耗及碳排放现状

蒸汽冷凝水是含有高潜热的可利用资源,作为锅炉给水回收再利用可以节约10%-20%的能源消耗和50%-80%水资源。然而目前我国大多数低压工业锅炉由于其使用工艺的特殊性(间断用气),冷凝水中铁离子浓度较高,超过工业锅炉国家标准而不能回用,导致大量的蒸汽工业锅炉冷凝水得不到合理的回用,造成能源、水资源的浪费和环境污染。目前应用该技术可实现节能量8万tce/a,CO2减排约22万t/a。

四、技术内容

1.技术原理

由于工业锅炉系统开放式的运行,冷凝水中铁主要是以凝胶状态的三价铁的形式存在,可通过富集、过滤的方式去除。该技术通过采用不规则的直径为1mm-3mm的轻质陶瓷粒料作为滤料,利用滤料本身的大比表面积和多孔性及不规则外形堆积后产生的孔隙/缝隙,大量截留水中的铁离子化合物,可以有效去除冷凝水中的铁离子,确保出水铁离子浓度达到国家工业锅炉的给水标准,同时不会给高温冷凝水带入其他杂质。

二价铁是离子状态的,溶于水中很难去除。而考虑到冷凝水中二价铁的存在,该技术采用平衡罐的方式处理二价铁,即通过具有催化作用和极强的吸附能力的熟料,加速二价铁转化为三价铁,改变价键后的铁也可以通过过滤去除。

2.关键技术

(1)滤料

过滤器填充的滤料是经过改性的陶瓷滤料,具有轻质多孔、表面粗糙、无定形、多棱角等特点,主要成分为氧化硅和氧化铝,配入一定比例的高分子材料,是在特殊工艺条件下高温烧结而成,为无规则形状,不含钙镁等元素,不会增加析出硬度。滤料的比重为1.2-1.5 g/cm3,比表面积18-20 m2/kg,内外平均孔隙率80%,抗剪切强度5.6 MPa,抗压强度7.0 MPa。滤料堆积后,棱角及大孔的纳污和过滤效果远远好于目前常用的普通滤料,如锰砂、石英砂、普通陶瓷粒等等。

(2)反洗效率

过滤系统是否能够长期稳定的运行,很重要的原因在于反洗技术。该技术反冲洗时,由下部布水器旁口喷咀喷出高压气体,形成一定直径的上流气柱,而四周的滤料下降补充空位。这样,第一是向上的气流,第二是由此带动的水流,第三是上下滤料运动的摩擦形成了三重剪切力,用机械方法,水流,气流的剪切力清除吸附杂质,去除颗粒之间的污物。

(3)水质平衡器

由于冷凝水收集量的不确定性、间断性和波峰性都会影响处理过程的稳定性,该技术通过对平衡器水位进行的液位控制,让工作水泵在液位允许的范围内工作,可以起到稳定流量的作用,同时还可以实现平衡温度的功能。水质平衡器通过特殊的设计,采用一些有催化功能的特殊过滤材料,这种材料可将二价铁离子催化氧化为三价铁,且不会对过滤水渗透任何杂质。

(4)水处理能力调整方便

系统可以采用模块化组合方式,占地面积小很,多组模块可单独/整体进行清洗运行,装置每个自成一体单独清洗运行时不影响其他的正常运行。适用的冷凝水处理流量范围广,每小时水处理量1吨至数百吨均可。

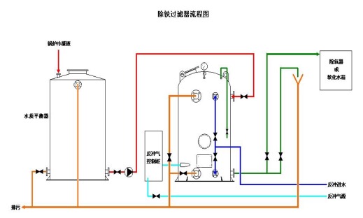
4.工艺流程

工艺流程见图1及图2所示。

图1 冷凝水除铁过滤系统工艺流程图

图2 除铁过滤器流程图

五、主要技术指标

1.适用条件:进水铁含量5-10mg/L(适应铁含量动态变化范围宽);

2.出水标准:铁含量≤0.3mg/L,浊度≤1度,电导率增加不会超过1%;

3.设计流量:0.1吨/小时以上(视用户要求而定,大小可调);

4.工作压力: 0.1-0.2Mpa(如现场条件许可,也可以常压过滤);

5.工作水温度:小于98℃(特殊情况可以特殊制作)。

6.反洗用水量:不大于过滤总量的2‰

六、技术鉴定、获奖情况及应用现状

该技术于2005年开始研制,通过2-3年的试用和改进,于2009年通过国家锅炉水处理质量监督检验中心的检测。目前在低压工业锅炉领域已有百余台过滤设备在使用,设备正常运行率在90%以上。

七、典型应用案例

典型用户:烟草行业:湖北中烟、湖南中烟、四川中烟,安徽中烟、13个烟厂;中石化:长城润滑油5个分公司,催化剂公司等10家化工企业,中石油企业;军工企业:葫芦岛驳船重工,北京武警总部等;其它行业如食品饮料行业,医药行业,宾馆饭店,学校等。

典型案例1:武汉卷烟厂

技术提供单位:北京宇清源水处理技术开发有限公司

建设规模:处理冷凝水量20t/h,建设条件具备冷凝水回收管线即可。主要技改内容:该厂在2005年安装了冷凝水回收设备,由于冷凝水不达标,一直采取冷凝水回收后集中排放。2006年开始采用该技术进行冷凝水除铁后,全部可以回收的冷凝水都再次返回到锅炉给水系统。节能技改投资额60万元,建设期30天。每年可节能1262 tce,年节能经济效益为220万元,投资回收期约3个月。

典型案例2:江西赛维LDK光伏硅科技有限公司

技术提供单位:北京宇清源水处理技术开发有限公司

建设规模:处理冷凝水量175t/h,建设条件具备冷凝水回收管线即可。主要技改内容:冷凝水回用,增加除铁过滤设备。节能技改投资额500万元,建设期50天。 每年可节能9168tce,年节能经济效益3000万元,投资回收期约3个月。

八、推广前景及节能减排潜力

蒸汽工业锅炉冷凝水回用后可作为优质的热源给水。回收冷凝水的热量并加以 妥善利用,会明显减少锅炉燃料消耗,既提高锅炉给水温度,也可减少锅炉补给水 量(软化水),降低蒸汽生产成本,并且由于锅炉的水质改善,还会减少锅炉的排污 热损失,提高锅炉的使用效率,是锅炉供热过程中节能节水的有效措施。预计未来5年,可在全国低压工业锅炉推广10%,形成的年节能能力约为83万tce,年减排能 力219万tCO2。


分享到:
乐动网站相关的文章 iTAG:
没有相关技术
频道推荐
服务中心
微信公众号

CESI
关于本站
版权声明
广告投放
网站帮助
联系我们
网站服务
会员服务
最新项目
资金服务
园区招商
展会合作
中国乐动网站-乐动(中国)一站式服务官方网站 上线下相结合的一站式节能服务平台。
©2007-2016 princejardinier.com
鄂ICP备16002099号
节能QQ群:39847109
顶部微信二维码底部
扫描二维码关注官方公众微信